使用 loki 作为 k8s 应用日志收集器(下篇)

Table of Contents
上篇文章 介绍了日志收集的背景和 loki 的优点, 真正部署的时候基本是一键的感觉没什么技术含量(虽然开箱即用部署简单是优势), 本章将介绍如何使用它来收集容器内日志文件.
ps: 我们不管使用什么软件, 最好能够入乡随俗, 遵循该生态的一些 best practice. 对于 k8s 日志方面, 很重要的一点就是: 推崇使用标准输出打印日志. 因此本文只是为了通过这个点切入, 讲解 loki 的一些配置, 自己使用时尽量不要使用文件形式.
再次回顾 k8s 日志收集架构:

想让 promtail pod 收集到我们应用 pod 的日志, 首先要让 promtail 能够读取到日志, 所以我们第一步就是让这些 pod 挂载相同的宿主机 hostPath volume.
查看生成出来的 loki promtail 部分 k8s 配置文件, 可以看出 promtail 挂载了宿主机 /var/log/pods 目录作为 volume, pod 标准流输出会被存储到这里.
我们选择 /mnt/log 作为我们应用日志文件挂载根目录, 这样就可以减少 promtail pod 挂载的 volume 数量:
kind: DaemonSet
metadata:
name: loki-promtail
...
volumeMounts:
...
- mountPath: /var/log/pods
name: pods
readOnly: true
- mountPath: /mnt/log
name: custom
readOnly: true
...
volumes:
...
- hostPath:
path: /var/log/pods
name: pods
- hostPath:
path: /mnt/log
type: DirectoryOrCreate # 目录不存在会自动创建
name: custom
我们应用 pod 也需要挂载这个 hostPath 下的目录作为日志输出目录:
...
volumeMounts:
- mountPath: /var/log/custom/winston
name: log
...
volumes:
- name: log
hostPath:
path: /mnt/log/winston
接着就只剩下增加 promtail 配置, 使得我们的日志也能够被收集.
方式一 static config 静态配置 #
挂载了 volume 之后目的很明确, 其实就是要收集 /mnt/log 下面的日志文件, 我们简单增加一条静态配置:
- job_name: custom
pipeline_stages:
static_configs:
- labels:
job: custom
host: localhost
__path__: /mnt/log/*/*.log
ps: promtail 配置通过 loki-promtail 这个 ConfigMap 修改. 修改后文件放在了这里 loki-tail-file.yaml.
可以使用下面这个测试应用测试下, 测试应用还是上一章的应用, 不过这次是输出日志到文件中.
---
apiVersion: apps/v1
kind: Deployment
metadata:
labels:
app: winston
name: winston
namespace: default
spec:
progressDeadlineSeconds: 600
replicas: 1
revisionHistoryLimit: 10
selector:
matchLabels:
app: winston
strategy:
rollingUpdate:
maxSurge: 25%
maxUnavailable: 25%
type: RollingUpdate
template:
metadata:
annotations:
loki.io/logfile: '/mnt/log/winston/*.log'
labels:
app: winston
spec:
containers:
- image: zcong/node-log:latest
imagePullPolicy: IfNotPresent
name: winston
env:
- name: FILE
value: 'true'
resources:
requests:
cpu: 250m
memory: 100Mi
terminationMessagePath: /dev/termination-log
terminationMessagePolicy: File
volumeMounts:
- mountPath: /var/log/winston
name: log
dnsPolicy: ClusterFirst
restartPolicy: Always
schedulerName: default-scheduler
securityContext: {}
terminationGracePeriodSeconds: 30
volumes:
- name: log
hostPath:
path: /mnt/log/winston

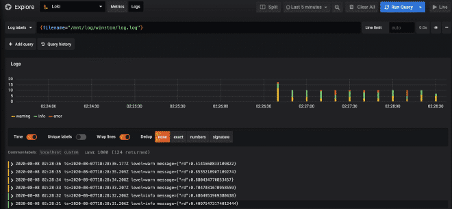
可以看到日志可以被收集到了, 但是看图也可以看出问题了, 就是我们的 label 是静态的, 没有 pod 信息, 基本只能通过 filename 做筛选, 查看日志. 使用起来很不方便, 所以我推荐下面介绍的这种方式, 也就是默认配置的方式: kubernetes-discovery.
方式二 kubernetes-discovery #
说到 kubernetes-discovery 就要了解一下 Relabel. 简单概括下, 就是使用 k8s node, pod, service 的一些 label 或者 annotation 信息, 来生成 promtail 配置信息.
可以参考 helm 生成出来的配置文件, 我们重点看这几个:
- job_name: kubernetes-pods-name
pipeline_stages:
- docker: {}
kubernetes_sd_configs:
- role: pod
relabel_configs:
- source_labels:
- __meta_kubernetes_pod_label_name
target_label: __service__
- action: drop
regex: ''
source_labels:
- __service__
...
- replacement: /var/log/pods/*$1/*.log
separator: /
source_labels:
- __meta_kubernetes_pod_uid
- __meta_kubernetes_pod_container_name
target_label: __path__
重点关注 action: drop 和 target_label: __path__ 这两部分, 上面 action: drop 表示, 如果目标 pod 没有 __service__ 这个 label 就不收集这个 pod 的日志, 而 __service__ 其实就是 __meta_kubernetes_pod_label_name 最终就是 pod config 里面的 metadata.labels.name 的值; 而 target_label: __path__ 这个是告诉 promtail 这个 pod 对应的日志文件路径, 最终路径为 /var/log/pods/*<pod_uid>/<container_name>/*.log. 这样我们就可以动态配置 promtail 了.
对于我们要收集文件的 pod 我们可以配置一个 annotation, 例如: loki.io/logfile: '/mnt/log/winston/*.log', 它有两个使命:
- 告诉 promtail 该收集哪些日志文件
- 忽略掉没有这条 annotation 的 pod
所以我们可以这样配置:
- job_name: kubernetes-pods-custom
pipeline_stages:
kubernetes_sd_configs:
- role: pod
relabel_configs:
# 忽略掉没有 loki.io/logfile annotation 的 pod
- action: drop
regex: ''
source_labels:
- __meta_kubernetes_pod_annotation_loki_io_logfile
...
# 直接使用 loki.io/logfile annotation 的值作为改 pod 日志文件路径
- action: replace
regex: (.+)
source_labels:
- __meta_kubernetes_pod_annotation_loki_io_logfile
target_label: __path__
完整配置文件放在这里 loki2.yaml.

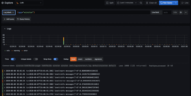
可以看到我们可以像之前的方式筛选日志了, 做到了和默认配置一样.
总结 #
本文通过如何使用 loki 收集文件类型日志, 简单介绍了 loki 的两种配置方式, 着重介绍了第二种方式. 熟悉 prometheus 的同学肯定发现了: loki 使用了和 prometheus 相同的 relabel 机制, 非常灵活强大, 后面有机会可以单独来写写.
